수집한 데이터를 편하게 모니터링 할 수 있는 grafana를 설치한다.
grafana는 다양한 템플릿을 사용할 수 있어 대시보드를 쉽게 생성 할 수 있는 장점이 있다.
Grafana 설치
- ubuntu에서 grafana 설치
$ sudo apt-get install -y apt-transport-https software-properties-common wget
$ sudo mkdir -p /etc/apt/keyrings/
$ wget -q -O - https://apt.grafana.com/gpg.key | gpg --dearmor | sudo tee /etc/apt/keyrings/grafana.gpg > /dev/null
$ echo "deb [signed-by=/etc/apt/keyrings/grafana.gpg] https://apt.grafana.com stable main" | sudo tee -a /etc/apt/sources.list.d/grafana.list
$ echo "deb [signed-by=/etc/apt/keyrings/grafana.gpg] https://apt.grafana.com beta main" | sudo tee -a /etc/apt/sources.list.d/grafana.list
$ sudo apt-get update
$ sudo apt-get install grafana
$ sudo enable grafana-server
$ sudo service grafana-server start
$ systemctl status grafana-server
● grafana-server.service - Grafana instance
Loaded: loaded (/lib/systemd/system/grafana-server.service; disabled; vendor preset: enabled)
Active: active (running) since Sun 2024-02-25 09:39:01 UTC; 26s ago
Docs: http://docs.grafana.org
Main PID: 2067 (grafana)
Tasks: 14 (limit: 19165)
Memory: 47.2M
CGroup: /system.slice/grafana-server.service
└─2067 /usr/share/grafana/bin/grafana server --config=/etc/grafana/grafana.ini --pidfile=/run/grafana/grafana-se>
- ec2 inbound port 설정 : 3000 port 추가

Grafana - Prometheus 연동
- grafana 접속 : http://<EC2 퍼블릭 IPv4 DNS >:3000
- 로그인 : admin / admin

- Data Sources 클릭

- Add data source클릭

- prometheus 검색 및 클릭

- Connection 정보 입력 (Name / Connection)
- grafana와 prometheus를 같은 서버에 설치했으므로 http://localhost:9090 으로 설정.

- 하단의 Save & test 버튼 클릭

- Data Sources 탭에서 연결 확인 가능

대시보드 생성
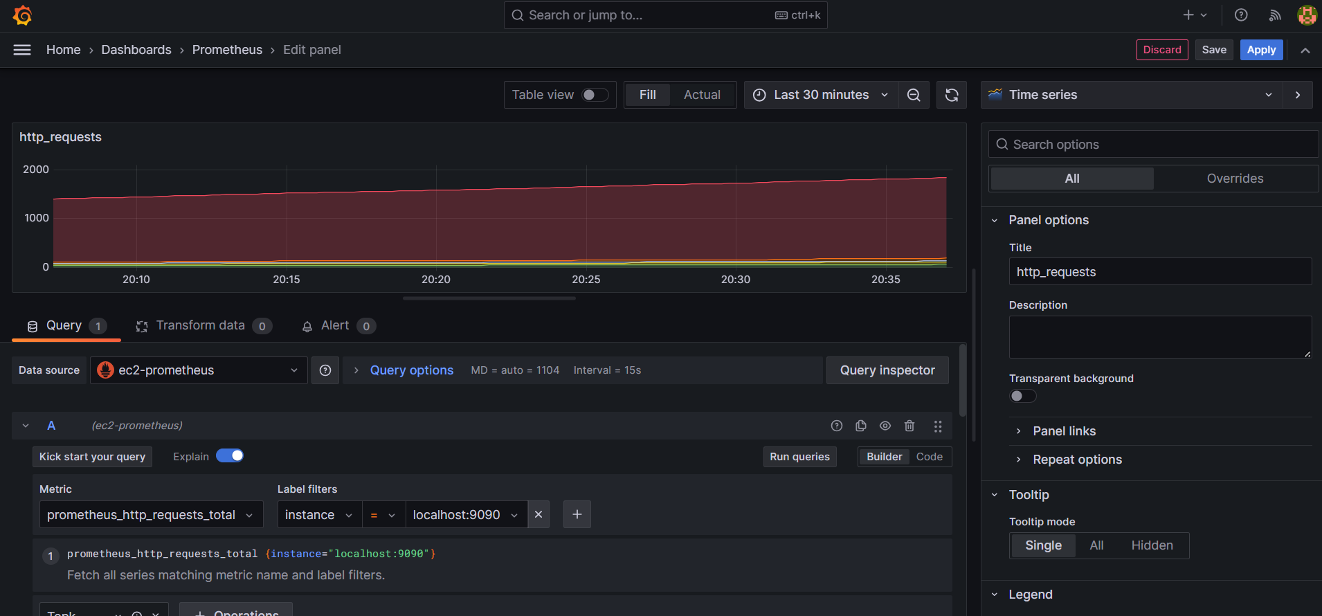
- http requests 현황 panel


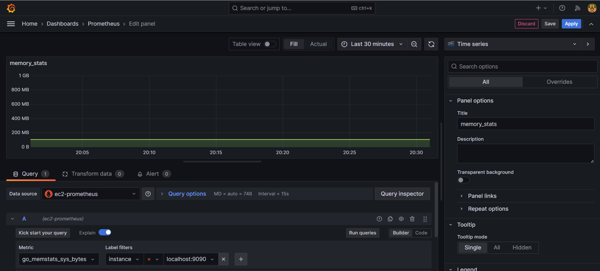
- 사용 memory 현황 panel

- 대시보드에서 조회

참고
grafana 설치 : https://grafana.com/docs/grafana/latest/setup-grafana/installation/debian/#install-grafana-on-debian-or-ubuntu
Install Grafana on Debian or Ubuntu | Grafana documentation
Enterprise Open source Install Grafana on Debian or Ubuntu This topic explains how to install Grafana dependencies, install Grafana on Linux Debian or Ubuntu, and start the Grafana server on your Debian or Ubuntu system. There are multiple ways to install
grafana.com
'실시간 데이터 수집' 카테고리의 다른 글
| 실시간 데이터 수집-6 (Elasticsearch & kibana 설치) (0) | 2024.03.24 |
|---|---|
| 실시간 데이터 수집-5 (Filebeat 설치) (0) | 2024.03.10 |
| 실시간 데이터 수집-3 (Prometheus 설치) (0) | 2024.02.20 |
| 실시간 데이터 수집-2 (AWS에서 Confluent 설치) (1) | 2024.02.11 |
| 실시간 데이터 수집-1 (시나리오) (0) | 2024.02.11 |
댓글